openSUSE Leap 16

Kubernetes : Prometheus でモニタリングする2025/11/07

 

Prometheus をインストールして、Kubernetes クラスターの各種メトリクスをモニタリングできるようにします。

当例では以下のように 4 台のノードを使用して Kubernetes クラスターを構成しています。

+----------------------+   +----------------------+
|  [ ctrl.srv.world ]  |   |   [ dlp.srv.world ]  |
|     Manager Node     |   |     Control Plane    |
+-----------+----------+   +-----------+----------+
        eth0|10.0.0.25             eth0|10.0.0.30
            |                          |
------------+--------------------------+-----------
            |                          |
        eth0|10.0.0.51             eth0|10.0.0.52
+-----------+----------+   +-----------+----------+
| [ node01.srv.world ] |   | [ node02.srv.world ] |
|     Worker Node#1    |   |     Worker Node#2    |
+----------------------+   +----------------------+

[1]

Prometheus が使用する外部ストレージが必要となります。
当例では、こちらの [1], [2], [3] の通り、NFS サーバー [nfs.srv.world:/home/nfsshare] ディレクトリを共有ディレクトリとして設定して、Prometheus が使用するボリュームを動的プロビジョニングできるよう NFS subdir external provisioner を設定して進めます。

[2] Helm で Prometheus チャートをインストールします。
suse@ctrl:~>
helm repo add prometheus-community https://prometheus-community.github.io/helm-charts

"prometheus-community" has been added to your repositories
suse@ctrl:~>
helm inspect values prometheus-community/kube-prometheus-stack > prometheus.yaml

suse@ctrl:~>
vi prometheus.yaml

    # 1021-1028行目 : コメント解除して [storageClass] 変更
    storage:
      volumeClaimTemplate:
        spec:
          storageClassName: nfs-client
          accessModes: ["ReadWriteOnce"]
          resources:
            requests:
              storage: 10Gi
     #     selector: {}

    # 1356-1364行目 : コメント解除して [storageClass] 変更
    persistence:
      enabled: true
      type: sts
      storageClassName: "nfs-client"
      accessModes:
        - ReadWriteOnce
      size: 10Gi
      finalizers:
        - kubernetes.io/pvc-protection

    # 4310-4319行目 : コメント解除して [storageClass] 変更
    storageSpec:
    ## Using PersistentVolumeClaim
    ##
       volumeClaimTemplate:
         spec:
           storageClassName: nfs-client
           accessModes: ["ReadWriteOnce"]
           resources:
             requests:
               storage: 10Gi
    #      selector: {}

    # 5150-5157行目 : コメント解除して [storageClass] 変更
    storage:
      volumeClaimTemplate:
        spec:
          storageClassName: nfs-client
          accessModes: ["ReadWriteOnce"]
          resources:
            requests:
              storage: 10Gi
    #     selector: {}


# Prometheus 用のネームスペース作成

suse@ctrl:~>
kubectl create namespace monitoring

namespace/monitoring created
suse@ctrl:~>
helm install prometheus --namespace monitoring -f prometheus.yaml prometheus-community/kube-prometheus-stack

NAME: prometheus
LAST DEPLOYED: Fri Nov  7 12:30:01 2025
NAMESPACE: monitoring
STATUS: deployed
REVISION: 1
NOTES:
kube-prometheus-stack has been installed. Check its status by running:
  kubectl --namespace monitoring get pods -l "release=prometheus"

Get Grafana 'admin' user password by running:

  kubectl --namespace monitoring get secrets prometheus-grafana -o jsonpath="{.data.admin-password}" | base64 -d ; echo

Access Grafana local instance:

  export POD_NAME=$(kubectl --namespace monitoring get pod -l "app.kubernetes.io/name=grafana,app.kubernetes.io/instance=prometheus" -oname)
  kubectl --namespace monitoring port-forward $POD_NAME 3000

Get your grafana admin user password by running:

  kubectl get secret --namespace monitoring -l app.kubernetes.io/component=admin-secret -o jsonpath="{.items[0].data.admin-password}" | base64 --decode ; echo


Visit https://github.com/prometheus-operator/kube-prometheus for instructions on how to create & configure Alertmanager and Prometheus instances using the Operator.

suse@ctrl:~>
kubectl get pods -n monitoring

NAME                                                     READY   STATUS    RESTARTS   AGE
alertmanager-prometheus-kube-prometheus-alertmanager-0   2/2     Running   0          52s
prometheus-grafana-85d6dd97b7-v4jqf                      3/3     Running   0          52s
prometheus-kube-prometheus-operator-5d49d65c67-5bpg6     1/1     Running   0          52s
prometheus-kube-state-metrics-7bbd865dd5-w54nm           1/1     Running   0          52s
prometheus-prometheus-kube-prometheus-prometheus-0       2/2     Running   0          52s
prometheus-prometheus-node-exporter-89772                1/1     Running   0          52s
prometheus-prometheus-node-exporter-bkvrj                1/1     Running   0          52s
prometheus-prometheus-node-exporter-p4nnn                1/1     Running   0          52s

# Grafana の admin パスワード確認

suse@ctrl:~>
kubectl get secret --namespace monitoring -l app.kubernetes.io/component=admin-secret -o jsonpath="{.items[0].data.admin-password}" | base64 --decode ; echo

lhyTEWJd5ceXUISUSVB9RSQqdnw9loG0QiHPFjXD
# クラスター外からアクセスする場合はポートフォワード

suse@ctrl:~>
kubectl port-forward -n monitoring service/prometheus-kube-prometheus-prometheus --address 0.0.0.0 9090:9090 &

suse@ctrl:~>
kubectl port-forward -n monitoring service/prometheus-grafana --address 0.0.0.0 3000:80 &
[3]

Prometheus をポートフォワーディングした場合は、ローカルネットワーク内の任意のコンピューターで Web ブラウザーを起動して、以下の URL にアクセスします。

⇒ http://(Manager ノードのホスト名 または IP アドレス):(設定したポート)/

以下のように Prometheus UI が表示されれば OK です。
[4]

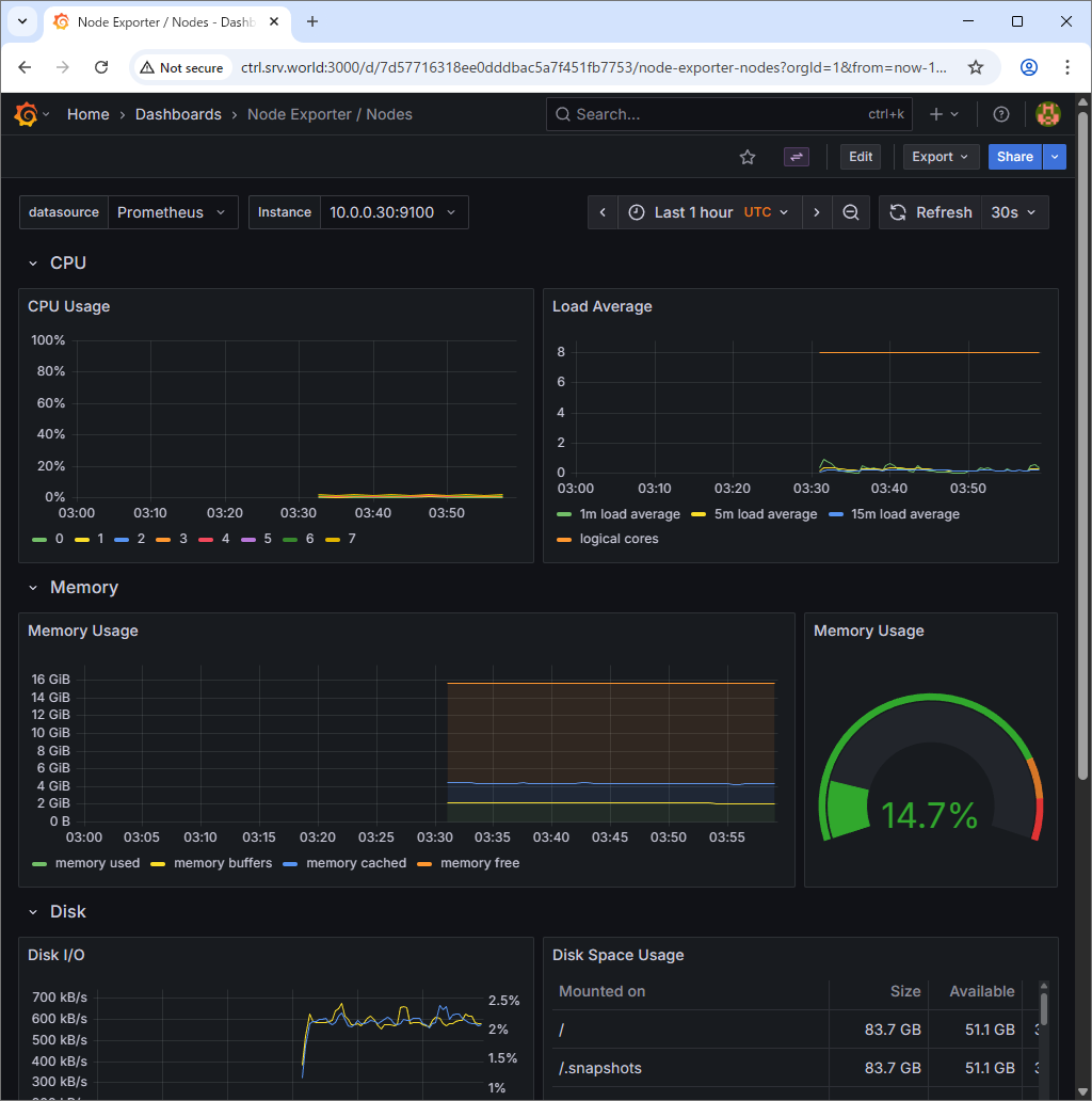
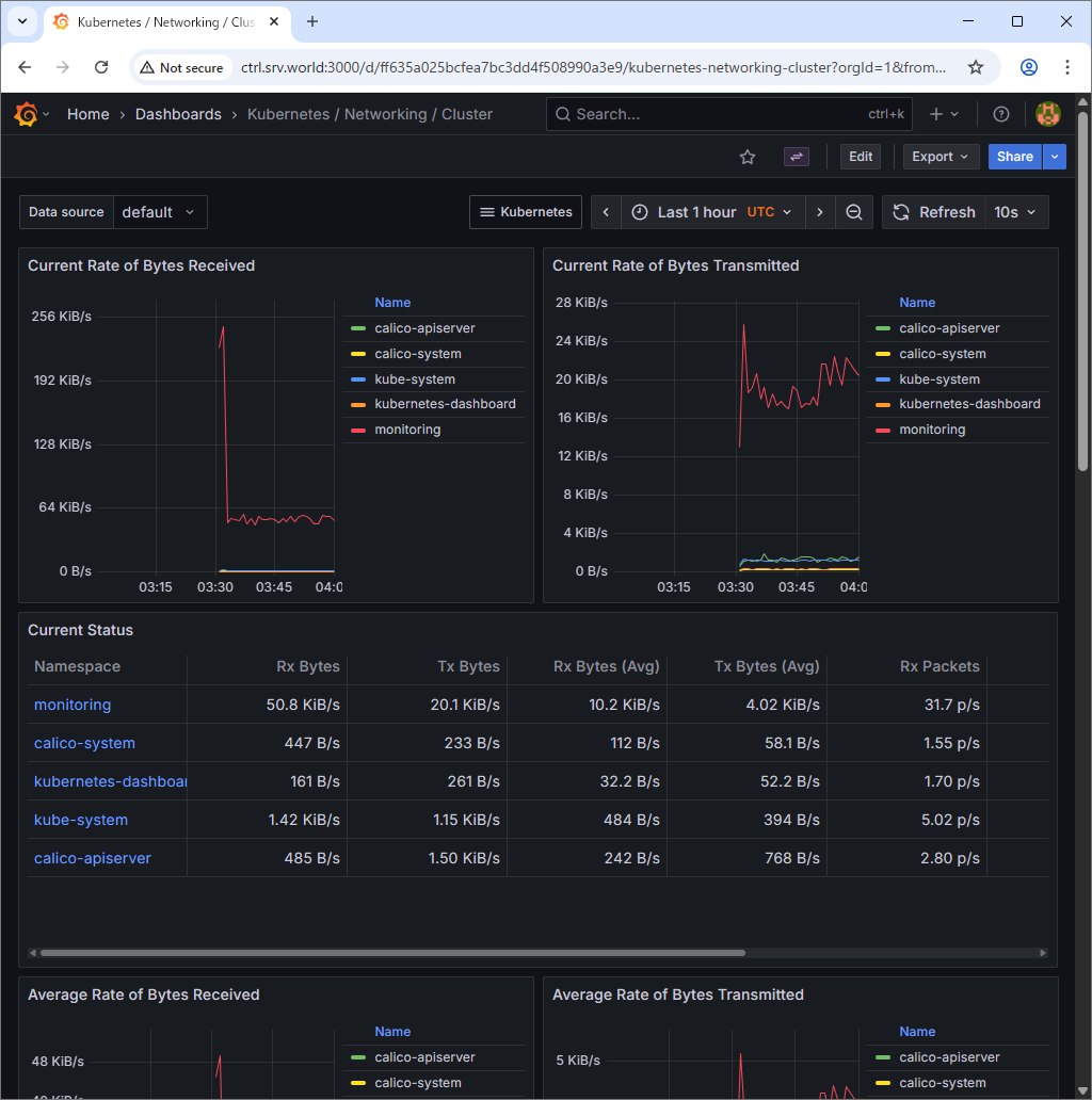
Grafana をポートフォワーディングした場合は、ローカルネットワーク内の任意のコンピューターで Web ブラウザーを起動して、以下の URL にアクセスします。

⇒ http://(Manager ノードのホスト名 または IP アドレス):(設定したポート)/

以下のように Grafana が表示されれば OK です。
関連コンテンツ